IPB

Здравствуйте, гость ( Вход | Регистрация )

> Схемы, Паспорта и Технические Описания на ЭВМ серии ДВК
SuperMax
сообщение 28.10.2014, 20:52
Сообщение #1


Администратор
*****

Группа: Root Admin
Сообщений: 6 377
Регистрация: 7.1.2006
Из: Красноярск
Пользователь №: 1



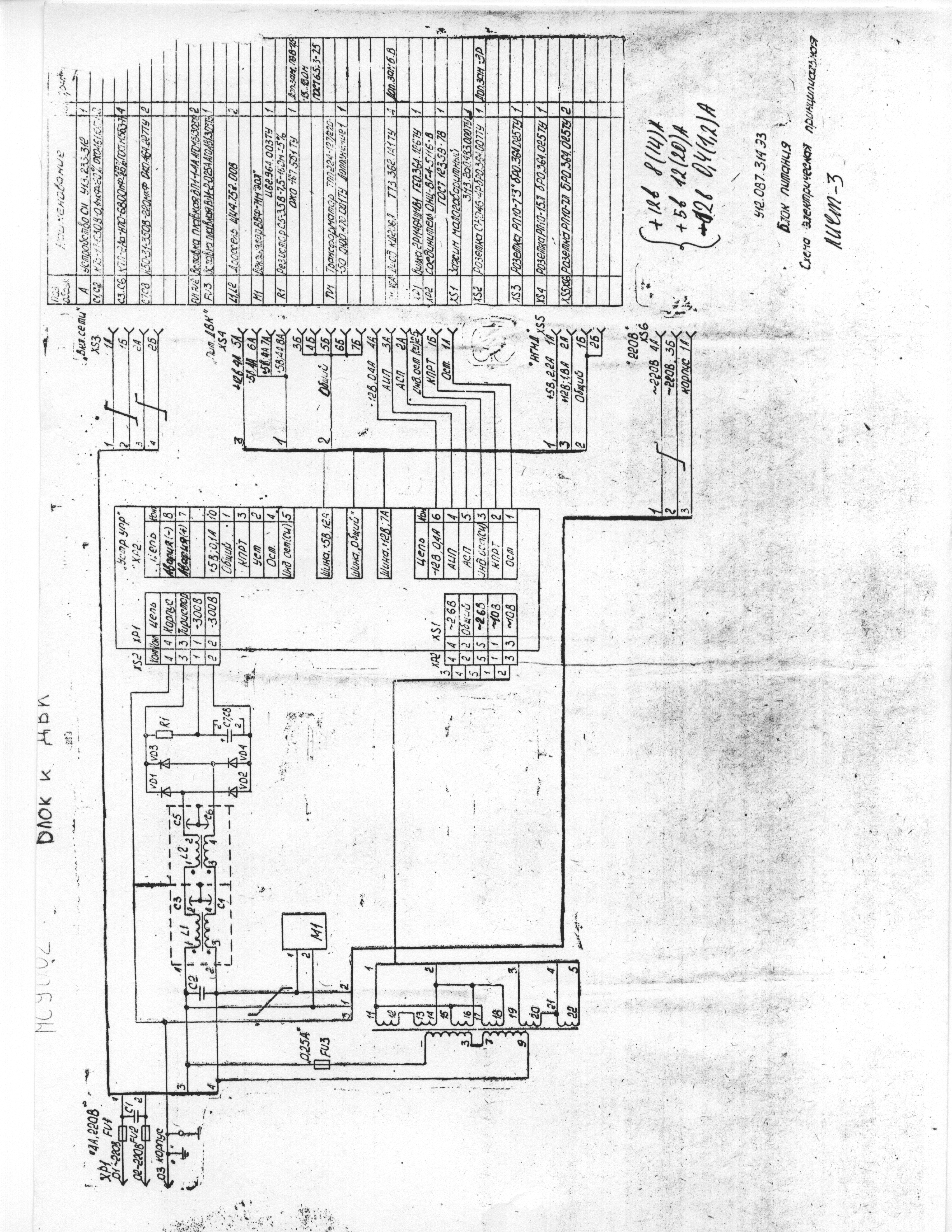
БП ДВК 3/3М МС9002

схема (плохое качетво)
Прикрепленное изображениеПрикрепленное изображениеПрикрепленное изображение

Паспорт и схема (плохое качество)
Прикрепленный файл  MC9002.djvu ( 1.31 мегабайт ) Кол-во скачиваний: 2616


Полный комплект документации хорошего качества Блок питания МС9002



--------------------
Живы будем - Не помрем !
Пользователь в офлайнеКарточка пользователяОтправить личное сообщение
Вернуться в начало страницы
+Ответить с цитированием данного сообщения
 
Ответить в эту темуОткрыть новую тему
Ответов(1 - 18)
SuperMax
сообщение 28.10.2014, 20:53
Сообщение #2


Администратор
*****

Группа: Root Admin
Сообщений: 6 377
Регистрация: 7.1.2006
Из: Красноярск
Пользователь №: 1




Корзина ДВК3/3М
Прикрепленное изображение


--------------------
Живы будем - Не помрем !
Пользователь в офлайнеКарточка пользователяОтправить личное сообщение
Вернуться в начало страницы
+Ответить с цитированием данного сообщения
SuperMax
сообщение 25.4.2015, 20:05
Сообщение #3


Администратор
*****

Группа: Root Admin
Сообщений: 6 377
Регистрация: 7.1.2006
Из: Красноярск
Пользователь №: 1



КГД паспорт и схема
Прикрепленный файл  kgd_passport.djvu ( 1.2 мегабайт ) Кол-во скачиваний: 2106

Прикрепленный файл  kgd_schematic.djvu ( 219.25 килобайт ) Кол-во скачиваний: 2029




--------------------
Живы будем - Не помрем !
Пользователь в офлайнеКарточка пользователяОтправить личное сообщение
Вернуться в начало страницы
+Ответить с цитированием данного сообщения
SuperMax
сообщение 25.4.2015, 20:06
Сообщение #4


Администратор
*****

Группа: Root Admin
Сообщений: 6 377
Регистрация: 7.1.2006
Из: Красноярск
Пользователь №: 1



КСМ
паспорт
Прикрепленный файл  KSMSchema1.djvu ( 16.92 мегабайт ) Кол-во скачиваний: 2538


схемы отдельно
Прикрепленное изображение
Прикрепленное изображение
Прикрепленное изображение

скачать ПЗУ КСМ


--------------------
Живы будем - Не помрем !
Пользователь в офлайнеКарточка пользователяОтправить личное сообщение
Вернуться в начало страницы
+Ответить с цитированием данного сообщения
SuperMax
сообщение 25.4.2015, 20:12
Сообщение #5


Администратор
*****

Группа: Root Admin
Сообщений: 6 377
Регистрация: 7.1.2006
Из: Красноярск
Пользователь №: 1



Плата МС1201.04

фото
Прикрепленное изображение

схема
Прикрепленное изображениеПрикрепленное изображение

сборочный чертеж
Прикрепленное изображение

номиналы
Прикрепленное изображениеПрикрепленное изображениеПрикрепленное изображение
Прикрепленное изображениеПрикрепленное изображениеПрикрепленное изображение
Прикрепленное изображениеПрикрепленное изображениеПрикрепленное изображение
Прикрепленное изображениеПрикрепленное изображениеПрикрепленное изображение

Плата МС1201.04

паспорт
Прикрепленный файл  pasport_1201.04.rar ( 111.2 мегабайт ) Кол-во скачиваний: 2040


МикроЭВМ "Электроника МС 1203.04"
ПАСПОРТ
У13.059.303 ПС
Прикрепленный файл  MC1201.04_PS.RAR ( 111.2 мегабайт ) Кол-во скачиваний: 1881


схема МС 1203.04

Соединения
Прикрепленный файл  mc0507_02_blok.djvu ( 61.89 килобайт ) Кол-во скачиваний: 2120


МикроЭВМ "Электроника МС 1203.04"
Техническое описание и инструкция по эксплуатации
У10.303.304 ТО
Прикрепленный файл  MS0507_03.djvu ( 2.55 мегабайт ) Кол-во скачиваний: 2065


--------------------
Живы будем - Не помрем !
Пользователь в офлайнеКарточка пользователяОтправить личное сообщение
Вернуться в начало страницы
+Ответить с цитированием данного сообщения
SuperMax
сообщение 25.4.2015, 20:18
Сообщение #6


Администратор
*****

Группа: Root Admin
Сообщений: 6 377
Регистрация: 7.1.2006
Из: Красноярск
Пользователь №: 1



КВАНТ (МС0507) паспорт
Прикрепленный файл  __0507_____.djvu ( 2.55 мегабайт ) Кол-во скачиваний: 2066



--------------------
Живы будем - Не помрем !
Пользователь в офлайнеКарточка пользователяОтправить личное сообщение
Вернуться в начало страницы
+Ответить с цитированием данного сообщения
SuperMax
сообщение 7.6.2015, 23:03
Сообщение #7


Администратор
*****

Группа: Root Admin
Сообщений: 6 377
Регистрация: 7.1.2006
Из: Красноярск
Пользователь №: 1



МикроЭВМ "Электроника МС 1203.03" "Электроника МС 1203.04"
Техническое описание часть 1
У10.305.301.TO
Прикрепленный файл  MC1201.03_TO_1.djvu ( 43.21 мегабайт ) Кол-во скачиваний: 747


МикроЭВМ "Электроника МС 1203.03" "Электроника МС 1203.04"
Техническое описание часть 2
Описание системы команд
Процессора ВМ3
У10.305.301.T01
Прикрепленный файл  MC1203.pdf ( 41.37 мегабайт ) Кол-во скачиваний: 2716



Микросхемы интегральные КМ1801ВМ3А , КМ1801ВМ3Б , КМ1801ВМ3В , КН1801ВМ3А , КН1801ВМ3Б КН1801ВМ3В
Техническое описание
ЩИ3.480.167 ТО
Прикрепленный файл  1801VM3TO.pdf ( 97.66 мегабайт ) Кол-во скачиваний: 5838





МикроЭВМ "Электроника МС 1203.03"
ПАСПОРТ
У13.059.312 ПС
Прикрепленный файл  MS1201.03_pasport.djvu ( 5.25 мегабайт ) Кол-во скачиваний: 2189

Прикрепленный файл  ms1203ps.djvu ( 810.19 килобайт ) Кол-во скачиваний: 2086

Прикрепленный файл  MC1201.03_PS_E3_PE3.djvu ( 3.34 мегабайт ) Кол-во скачиваний: 902

схема в комплекте




--------------------
Живы будем - Не помрем !
Пользователь в офлайнеКарточка пользователяОтправить личное сообщение
Вернуться в начало страницы
+Ответить с цитированием данного сообщения
SuperMax
сообщение 23.12.2015, 10:59
Сообщение #8


Администратор
*****

Группа: Root Admin
Сообщений: 6 377
Регистрация: 7.1.2006
Из: Красноярск
Пользователь №: 1



Схема от версии монитора для ДВК-4 (Квант4)
Прикрепленное изображение

Подробно о мониторе МС6105 (схемы, документация)


Прикрепленные файлы
Прикрепленный файл  MC6105.djvu ( 801.36 килобайт ) Кол-во скачиваний: 1725


--------------------
Живы будем - Не помрем !
Пользователь в офлайнеКарточка пользователяОтправить личное сообщение
Вернуться в начало страницы
+Ответить с цитированием данного сообщения
SuperMax
сообщение 23.12.2015, 11:04
Сообщение #9


Администратор
*****

Группа: Root Admin
Сообщений: 6 377
Регистрация: 7.1.2006
Из: Красноярск
Пользователь №: 1



Клавиатура МС7004 - паспорт и схема
Прикрепленный файл  Keyboard_MC7004.djvu ( 247.14 килобайт ) Кол-во скачиваний: 2203

Прикрепленный файл  Keyboard_MC7004_2.djvu ( 805.38 килобайт ) Кол-во скачиваний: 2292

Прикрепленный файл  kbms7004.djvu ( 253.04 килобайт ) Кол-во скачиваний: 2135


скачать ПЗУ Клавиатуры МС7004

фотоотчет Клавиатура МС7004


--------------------
Живы будем - Не помрем !
Пользователь в офлайнеКарточка пользователяОтправить личное сообщение
Вернуться в начало страницы
+Ответить с цитированием данного сообщения
SuperMax
сообщение 31.12.2015, 9:56
Сообщение #10


Администратор
*****

Группа: Root Admin
Сообщений: 6 377
Регистрация: 7.1.2006
Из: Красноярск
Пользователь №: 1



МикроЭВМ "Электроника МС 1201.01"
Паспорт
3.059.069 ПС
Прикрепленный файл  MicroEVM_MC1201.01_PS.djvu ( 5.11 мегабайт ) Кол-во скачиваний: 2216

Прикрепленный файл  mc1201_01_passport.djvu ( 532.01 килобайт ) Кол-во скачиваний: 2235


Схема
Прикрепленный файл  schemaitc_MC1201.01.djvu ( 1.14 мегабайт ) Кол-во скачиваний: 2223

Прикрепленный файл  ms1201.01_shematic.djvu ( 1.03 мегабайт ) Кол-во скачиваний: 2053



МикроЭВМ "Электроника МС 1201"
МикроЭВМ "Электроника МС 1201.01"
МикроЭВМ "Электроника МС 1201.02"
Техническое описание
0.305.019 ТО
Прикрепленный файл  ___0.305.019___1201_01___1201_02.djvu ( 53.6 мегабайт ) Кол-во скачиваний: 2410


Однокристальный микропроцессор К1801ВМ1
Техническое описание
Версия 1.1 (January 26, 2019)Copyright by 1801BM1@gmail.comПрикрепленный файл  1801vm1.pdf ( 2.3 мегабайт ) Кол-во скачиваний: 1888



МикроЭВМ "Электроника МС 1201.02"
ПАСПОРТ
3.059.064 ПС
Техническое описание (со схемой)
0.305.019 ТО
Прикрепленный файл  _____________1201_02.djvu ( 1.58 мегабайт ) Кол-во скачиваний: 2232


схема
Прикрепленный файл  ms1202_2.djvu ( 1.06 мегабайт ) Кол-во скачиваний: 2128



Интегральная микросхема КМ1801ВМ2 КР1801ВМ2
Техническое описание
ЩИ3.480.128. ТО
Прикрепленный файл  1801BM2_description_vol1.djvu ( 77.15 мегабайт ) Кол-во скачиваний: 5399

Прикрепленный файл  1801BM2_description_vol2.djvu ( 176.47 мегабайт ) Кол-во скачиваний: 3778

Прикрепленный файл  1801BM2_schematics.djvu ( 43.17 мегабайт ) Кол-во скачиваний: 3515

Прикрепленное изображение


Прикрепленный файл  vm2_rc.pdf ( 7.49 мегабайт ) Кол-во скачиваний: 1384




ММ:
Цитата
Немного расскажу о отличиях КМ1801ВМ1А от КМ1801ВМ2А.
1.Тактовая частота. ВМ1А реально до 5.00 ( 5.5 макс ), ВМ2А реально до 11.00 ( 12 макс ).
2.ВМ1 сам по уродским таймингам организует МПИ по предвыставлению адреса перед SYNC - около 30 нс, ВМ2 при закоротке AR на SYNC тоже так делает. Но в ВМ2 можно время между SYNC с выставленным адресом и подачей сигнала AR подрастянуть как следует - это огромный плюс для немаленьких М-ЭВМ.
В ВМ2 можно тактовую частоту временно остановить.
3.В ВМ2 не надо стробировать прерывания и сигнал RPLY.
4.РНП в ВМ1 читается из 177716 и представляет собой адрес, кратный 400 ( 8 ) с
содержанием первой исполняемой инструкцией. В ВМ2 РНП не имеет адреса и читается комбинацией сигналов SEL, DIN = 0v, SYNC = +5v. Значение так же кратно 400 ( 8 ),
но представляет из себя адрес таблицы векторов ( не имеющее аналога в DEC-системах ). Первый вектор в этой таблице ( смещение от начала таблицы = 0 ) является адресом первой исполняемой команды. Таблица векторов всегда вычитывается при активном сигнале SEL=0v - т.е. может быть где угодно, по сути в следующих за 64 кбайт адресном пространстве ( наподобие "области регистров" в Интел - процессоре, только навороченнее ).
Например, мы не делаем спецрегистра РНП и по адресу 000000 у нас есть контент :
123456 000340 - ВМ2 при старте прочтет в РНП = 000000 и будет считать, что таблица векторов начинается с 000000 адреса, где найдет число 123456 - вычитает эту ячейку и начнет ее исполнять. Вычитывание ячейки с 000000 адресом будет сопровождаться сигналом SEL=0v. Однако запуск на исполнение с адреса 123456
будет идти уже с сигналом SEL=+5v.
5.ВМ2 вроде как исполняет простое деление и простое умножение, тогда как ВМ1Г - только простое умножение ( ??? ).
6.В ВМ2 нет IRQ370 - ног не хватило, но в 1806ВМ2 есть IRQ250. В ВМ2 есть аппаратный хвост на запрос к адресам окна МПИ , в ВМ1 такого нет. В 1806ВМ2 есть целых 2 аппаратных окна МПИ ( ??? + ??? ).
7.ВМ1А-5 мгц в студийных условиях может показать ок. 600 т. рег-рег, ВМ2А-10 мгц - ок. 1000 т. рег-рег, 1806ВМ2-8 - порядка 1500 т. рег-рег.
8.В ВМ2 есть дыра в микрокоде - см. сообщения тов. Patron.
9.В ВМ1 есть аппаратная выборка регистров 177714, 177716. В ВМ2 её нет. В ВМ1 есть хвост таймера 177700-177712, в ВМ2 его нет. ВМ2 рассчитан только на наличие 1 процессора в одной секции вычислительного устройства, ВМ1 - до 4 процессоров в секции.



--------------------
Живы будем - Не помрем !
Пользователь в офлайнеКарточка пользователяОтправить личное сообщение
Вернуться в начало страницы
+Ответить с цитированием данного сообщения
SuperMax
сообщение 31.12.2015, 10:08
Сообщение #11


Администратор
*****

Группа: Root Admin
Сообщений: 6 377
Регистрация: 7.1.2006
Из: Красноярск
Пользователь №: 1



МикроЭВМ "Электроника МС 1203.03"
ПАСПОРТ
У13.059.312 ПС
Прикрепленный файл  _C1201.03_PS.RAR ( 104.74 мегабайт ) Кол-во скачиваний: 1841


Микросхемы интегральные КМ1801ВМ3А , КМ1801ВМ3Б , КМ1801ВМ3В , КН1801ВМ3А , КН1801ВМ3Б КН1801ВМ3В
Техническое описание
ЩИ3.480.167 ТО
Прикрепленный файл  1801VM3TO.pdf ( 97.66 мегабайт ) Кол-во скачиваний: 4939




--------------------
Живы будем - Не помрем !
Пользователь в офлайнеКарточка пользователяОтправить личное сообщение
Вернуться в начало страницы
+Ответить с цитированием данного сообщения
SuperMax
сообщение 31.12.2015, 18:09
Сообщение #12


Администратор
*****

Группа: Root Admin
Сообщений: 6 377
Регистрация: 7.1.2006
Из: Красноярск
Пользователь №: 1



КМД - MY

Устройство КМД
Паспорт
ЩИ3.057.I36 ПС
Прикрепленный файл  KMD_MY.djvu ( 3.43 мегабайт ) Кол-во скачиваний: 2372



--------------------
Живы будем - Не помрем !
Пользователь в офлайнеКарточка пользователяОтправить личное сообщение
Вернуться в начало страницы
+Ответить с цитированием данного сообщения
SuperMax
сообщение 31.12.2015, 18:11
Сообщение #13


Администратор
*****

Группа: Root Admin
Сообщений: 6 377
Регистрация: 7.1.2006
Из: Красноярск
Пользователь №: 1



Контроллер MX

Устройство КНГМД
Паспорт
ЩИ.057.I22 ПС
Прикрепленный файл  KNGMD_MX.djvu ( 516.87 килобайт ) Кол-во скачиваний: 2109

Прикрепленный файл  kngmd_MX_2.djvu ( 1.09 мегабайт ) Кол-во скачиваний: 1953



--------------------
Живы будем - Не помрем !
Пользователь в офлайнеКарточка пользователяОтправить личное сообщение
Вернуться в начало страницы
+Ответить с цитированием данного сообщения
SuperMax
сообщение 1.1.2016, 11:28
Сообщение #14


Администратор
*****

Группа: Root Admin
Сообщений: 6 377
Регистрация: 7.1.2006
Из: Красноярск
Пользователь №: 1



Накопитель автономных сдвоенный
"Электроника НГМД-6022"
Альбом схем
М3.853.123 ЭД
М3.853.123 301
М3.508.395 201
М3.859.088 201
М3.859.087 201
М3.853.185 301
М3.850.138 201
М4.852.205 СБ
М3.549.004 201
Прикрепленный файл  _____6022.pdf ( 3.08 мегабайт ) Кол-во скачиваний: 2179



--------------------
Живы будем - Не помрем !
Пользователь в офлайнеКарточка пользователяОтправить личное сообщение
Вернуться в начало страницы
+Ответить с цитированием данного сообщения
SuperMax
сообщение 12.1.2016, 14:48
Сообщение #15


Администратор
*****

Группа: Root Admin
Сообщений: 6 377
Регистрация: 7.1.2006
Из: Красноярск
Пользователь №: 1



Плата КЦГД
Прикрепленное изображение

У10.303.304 ТО
Прикрепленный файл  kcgd.djvu ( 790.29 килобайт ) Кол-во скачиваний: 1865



Краткое описание
Прикрепленный файл  KCGD_description.djvu ( 790.29 килобайт ) Кол-во скачиваний: 1776


Плата КЦГД
Инструкция по эксплуатации
ПБА3.660.259 ИЭ
Прикрепленный файл  KCGD_manual.pdf ( 13.14 мегабайт ) Кол-во скачиваний: 2214



Плата КЦГД
Паспорт
ПБА3.660.259 ПС
Прикрепленный файл  KCGD_Pasport.pdf ( 7.93 мегабайт ) Кол-во скачиваний: 2106




Плата КЦГД
Паспорт
ПБА3.660.259 ПС
Техническое описание
ПБА3.660.259 ТО
Инструкция по эксплуатации
ПБА3.660.259 ИЭ
схема и сборочный чертеж
Прикрепленный файл  KCGD_TO_PS_IE_borisfox.pdf ( 9.92 мегабайт ) Кол-во скачиваний: 2133



Плата КЦГД
Техническое описание
ПБА3.660.259 ТО
Прикрепленный файл  KCGD_TO.pdf ( 12.19 мегабайт ) Кол-во скачиваний: 2256


Схема
Прикрепленный файл  SBAUTO3269.pdf ( 8.04 мегабайт ) Кол-во скачиваний: 2157

Прикрепленный файл  SBAUTO3270.pdf ( 356.33 килобайт ) Кол-во скачиваний: 2160


Другой скан схемы [Сергей Фролов]
Прикрепленное изображение
Прикрепленное изображение


перечень элементов
Прикрепленный файл  KCGD_PE.pdf ( 6.75 мегабайт ) Кол-во скачиваний: 2328


Сборочный чертеж
Прикрепленный файл  SBAUTO3271.pdf ( 270.13 килобайт ) Кол-во скачиваний: 2166


ПО ДВК: Книга 8 Программное обеспечение дисплея на базе КЦГД.
Прикрепленный файл  PO_DVK_Book_8.djvu ( 3.9 мегабайт ) Кол-во скачиваний: 1616



Описание КЦГД в МПСС
качественные [мои] сканы
Прикрепленное изображение
Прикрепленное изображение
Прикрепленное изображение
Прикрепленное изображение
про мышку для КЦГД
Прикрепленное изображение
Прикрепленное изображение
Прикрепленное изображение





Прикрепленные файлы
Прикрепленный файл  MPSS_DVK_1988_3.djvu ( 1.16 мегабайт ) Кол-во скачиваний: 1503


--------------------
Живы будем - Не помрем !
Пользователь в офлайнеКарточка пользователяОтправить личное сообщение
Вернуться в начало страницы
+Ответить с цитированием данного сообщения
SuperMax
сообщение 12.1.2016, 14:52
Сообщение #16


Администратор
*****

Группа: Root Admin
Сообщений: 6 377
Регистрация: 7.1.2006
Из: Красноярск
Пользователь №: 1



Контроллер накопителя на жестком диске
КЖД
Прикрепленный файл  kgd.djvu ( 1.99 мегабайт ) Кол-во скачиваний: 2175



--------------------
Живы будем - Не помрем !
Пользователь в офлайнеКарточка пользователяОтправить личное сообщение
Вернуться в начало страницы
+Ответить с цитированием данного сообщения
SuperMax
сообщение 12.1.2016, 14:56
Сообщение #17


Администратор
*****

Группа: Root Admin
Сообщений: 6 377
Регистрация: 7.1.2006
Из: Красноярск
Пользователь №: 1



Устройство КТЛК
Паспорт
ЩИ3.057.119 ПС
Прикрепленный файл  ktlk.djvu ( 1.12 мегабайт ) Кол-во скачиваний: 1806




--------------------
Живы будем - Не помрем !
Пользователь в офлайнеКарточка пользователяОтправить личное сообщение
Вернуться в начало страницы
+Ответить с цитированием данного сообщения
SuperMax
сообщение 12.1.2016, 15:18
Сообщение #18


Администратор
*****

Группа: Root Admin
Сообщений: 6 377
Регистрация: 7.1.2006
Из: Красноярск
Пользователь №: 1



МС5305
Прикрепленный файл  ms5305fe.djvu ( 66.67 килобайт ) Кол-во скачиваний: 2000



--------------------
Живы будем - Не помрем !
Пользователь в офлайнеКарточка пользователяОтправить личное сообщение
Вернуться в начало страницы
+Ответить с цитированием данного сообщения
SuperMax
сообщение 13.1.2016, 9:19
Сообщение #19


Администратор
*****

Группа: Root Admin
Сообщений: 6 377
Регистрация: 7.1.2006
Из: Красноярск
Пользователь №: 1



НМД Контроллер

мои фото
Прикрепленное изображение
Прикрепленное изображение

не мои фото
Прикрепленное изображение
Прикрепленное изображение

Схема
Прикрепленное изображение

Сборочный чертеж
Прикрепленное изображение


--------------------
Живы будем - Не помрем !
Пользователь в офлайнеКарточка пользователяОтправить личное сообщение
Вернуться в начало страницы
+Ответить с цитированием данного сообщения

Ответить в эту темуОткрыть новую тему
1 чел. читают эту тему (гостей: 1, скрытых пользователей: 0)
Пользователей: 0

 



Текстовая версия Сейчас: 28.4.2026, 18:00