Помощь - Поиск - Пользователи - Календарь
Полная версия: Схемы, Паспорта и Технические Описания на ЭВМ серии ДВК
MAXIOL > Техника > DEC hardware / software > ДВК / Квант
SuperMax
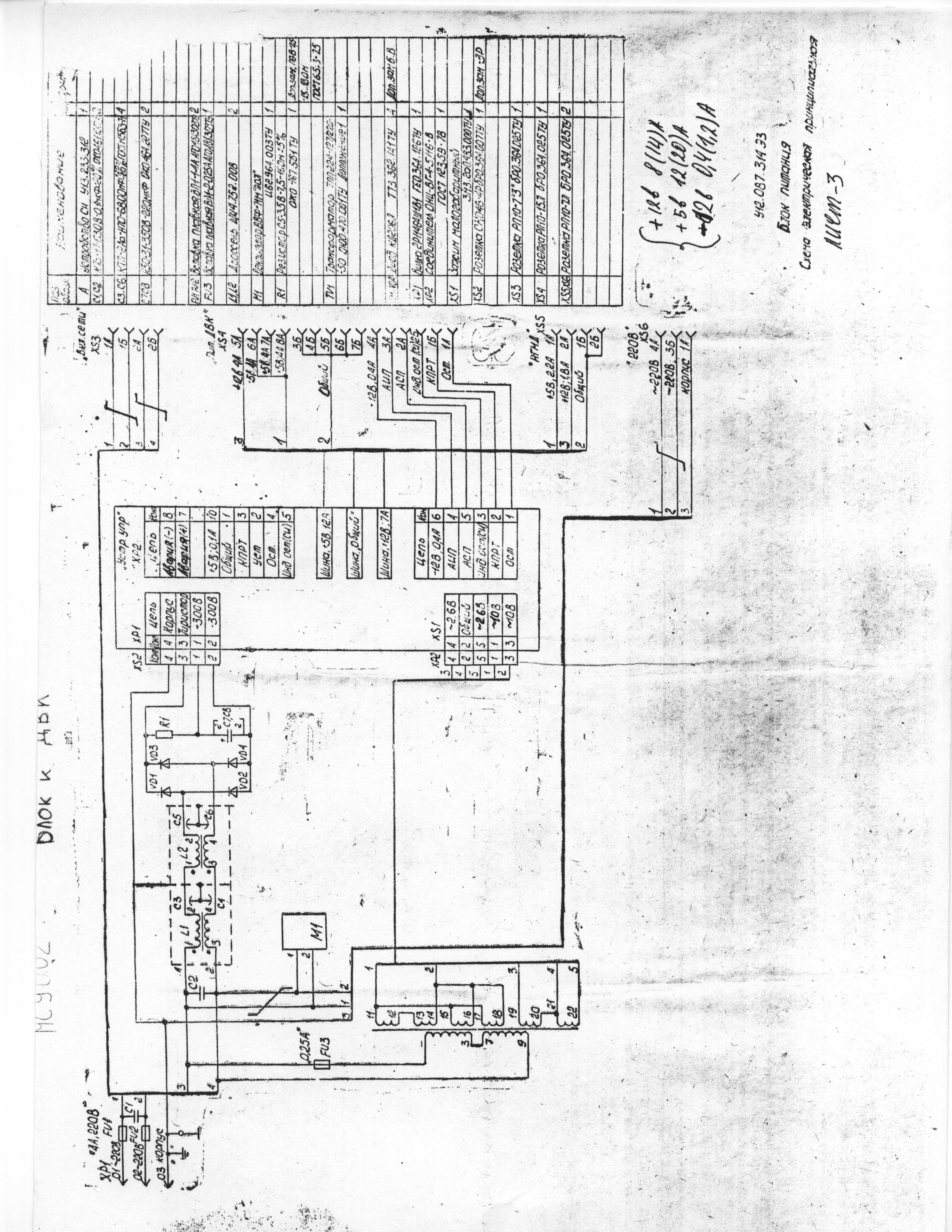
БП ДВК 3/3М МС9002

схема (плохое качетво)
Нажмите для просмотра прикрепленного файлаНажмите для просмотра прикрепленного файлаНажмите для просмотра прикрепленного файла

Паспорт и схема (плохое качество)
Нажмите для просмотра прикрепленного файла

Полный комплект документации хорошего качества Блок питания МС9002

SuperMax

Корзина ДВК3/3М
Нажмите для просмотра прикрепленного файла
SuperMax
Плата МС1201.04

фото
Нажмите для просмотра прикрепленного файла

схема
Нажмите для просмотра прикрепленного файлаНажмите для просмотра прикрепленного файла

сборочный чертеж
Нажмите для просмотра прикрепленного файла

номиналы
Нажмите для просмотра прикрепленного файлаНажмите для просмотра прикрепленного файлаНажмите для просмотра прикрепленного файла
Нажмите для просмотра прикрепленного файлаНажмите для просмотра прикрепленного файлаНажмите для просмотра прикрепленного файла
Нажмите для просмотра прикрепленного файлаНажмите для просмотра прикрепленного файлаНажмите для просмотра прикрепленного файла
Нажмите для просмотра прикрепленного файлаНажмите для просмотра прикрепленного файлаНажмите для просмотра прикрепленного файла

Плата МС1201.04

паспорт
Нажмите для просмотра прикрепленного файла

МикроЭВМ "Электроника МС 1203.04"
ПАСПОРТ
У13.059.303 ПС
Нажмите для просмотра прикрепленного файла

схема МС 1203.04

Соединения
Нажмите для просмотра прикрепленного файла

МикроЭВМ "Электроника МС 1203.04"
Техническое описание и инструкция по эксплуатации
У10.303.304 ТО
Нажмите для просмотра прикрепленного файла
SuperMax
КВАНТ (МС0507) паспорт
Нажмите для просмотра прикрепленного файла
SuperMax
МикроЭВМ "Электроника МС 1203.03" "Электроника МС 1203.04"
Техническое описание часть 1
У10.305.301.TO
Нажмите для просмотра прикрепленного файла

МикроЭВМ "Электроника МС 1203.03" "Электроника МС 1203.04"
Техническое описание часть 2
Описание системы команд
Процессора ВМ3
У10.305.301.T01
Нажмите для просмотра прикрепленного файла


Микросхемы интегральные КМ1801ВМ3А , КМ1801ВМ3Б , КМ1801ВМ3В , КН1801ВМ3А , КН1801ВМ3Б КН1801ВМ3В
Техническое описание
ЩИ3.480.167 ТО
Нажмите для просмотра прикрепленного файла




МикроЭВМ "Электроника МС 1203.03"
ПАСПОРТ
У13.059.312 ПС
Нажмите для просмотра прикрепленного файла
Нажмите для просмотра прикрепленного файла
Нажмите для просмотра прикрепленного файла
схема в комплекте


SuperMax
МикроЭВМ "Электроника МС 1201.01"
Паспорт
3.059.069 ПС
Нажмите для просмотра прикрепленного файла
Нажмите для просмотра прикрепленного файла

Схема
Нажмите для просмотра прикрепленного файла
Нажмите для просмотра прикрепленного файла


МикроЭВМ "Электроника МС 1201"
МикроЭВМ "Электроника МС 1201.01"
МикроЭВМ "Электроника МС 1201.02"
Техническое описание
0.305.019 ТО
Нажмите для просмотра прикрепленного файла

Однокристальный микропроцессор К1801ВМ1
Техническое описание
Версия 1.1 (January 26, 2019)Copyright by 1801BM1@gmail.comНажмите для просмотра прикрепленного файла


МикроЭВМ "Электроника МС 1201.02"
ПАСПОРТ
3.059.064 ПС
Техническое описание (со схемой)
0.305.019 ТО
Нажмите для просмотра прикрепленного файла

схема
Нажмите для просмотра прикрепленного файла


Интегральная микросхема КМ1801ВМ2 КР1801ВМ2
Техническое описание
ЩИ3.480.128. ТО
Нажмите для просмотра прикрепленного файла
Нажмите для просмотра прикрепленного файла
Нажмите для просмотра прикрепленного файла
Нажмите для просмотра прикрепленного файла


Нажмите для просмотра прикрепленного файла



ММ:
Цитата
Немного расскажу о отличиях КМ1801ВМ1А от КМ1801ВМ2А.
1.Тактовая частота. ВМ1А реально до 5.00 ( 5.5 макс ), ВМ2А реально до 11.00 ( 12 макс ).
2.ВМ1 сам по уродским таймингам организует МПИ по предвыставлению адреса перед SYNC - около 30 нс, ВМ2 при закоротке AR на SYNC тоже так делает. Но в ВМ2 можно время между SYNC с выставленным адресом и подачей сигнала AR подрастянуть как следует - это огромный плюс для немаленьких М-ЭВМ.
В ВМ2 можно тактовую частоту временно остановить.
3.В ВМ2 не надо стробировать прерывания и сигнал RPLY.
4.РНП в ВМ1 читается из 177716 и представляет собой адрес, кратный 400 ( 8 ) с
содержанием первой исполняемой инструкцией. В ВМ2 РНП не имеет адреса и читается комбинацией сигналов SEL, DIN = 0v, SYNC = +5v. Значение так же кратно 400 ( 8 ),
но представляет из себя адрес таблицы векторов ( не имеющее аналога в DEC-системах ). Первый вектор в этой таблице ( смещение от начала таблицы = 0 ) является адресом первой исполняемой команды. Таблица векторов всегда вычитывается при активном сигнале SEL=0v - т.е. может быть где угодно, по сути в следующих за 64 кбайт адресном пространстве ( наподобие "области регистров" в Интел - процессоре, только навороченнее ).
Например, мы не делаем спецрегистра РНП и по адресу 000000 у нас есть контент :
123456 000340 - ВМ2 при старте прочтет в РНП = 000000 и будет считать, что таблица векторов начинается с 000000 адреса, где найдет число 123456 - вычитает эту ячейку и начнет ее исполнять. Вычитывание ячейки с 000000 адресом будет сопровождаться сигналом SEL=0v. Однако запуск на исполнение с адреса 123456
будет идти уже с сигналом SEL=+5v.
5.ВМ2 вроде как исполняет простое деление и простое умножение, тогда как ВМ1Г - только простое умножение ( ??? ).
6.В ВМ2 нет IRQ370 - ног не хватило, но в 1806ВМ2 есть IRQ250. В ВМ2 есть аппаратный хвост на запрос к адресам окна МПИ , в ВМ1 такого нет. В 1806ВМ2 есть целых 2 аппаратных окна МПИ ( ??? + ??? ).
7.ВМ1А-5 мгц в студийных условиях может показать ок. 600 т. рег-рег, ВМ2А-10 мгц - ок. 1000 т. рег-рег, 1806ВМ2-8 - порядка 1500 т. рег-рег.
8.В ВМ2 есть дыра в микрокоде - см. сообщения тов. Patron.
9.В ВМ1 есть аппаратная выборка регистров 177714, 177716. В ВМ2 её нет. В ВМ1 есть хвост таймера 177700-177712, в ВМ2 его нет. ВМ2 рассчитан только на наличие 1 процессора в одной секции вычислительного устройства, ВМ1 - до 4 процессоров в секции.

SuperMax
МикроЭВМ "Электроника МС 1203.03"
ПАСПОРТ
У13.059.312 ПС
Нажмите для просмотра прикрепленного файла

Микросхемы интегральные КМ1801ВМ3А , КМ1801ВМ3Б , КМ1801ВМ3В , КН1801ВМ3А , КН1801ВМ3Б КН1801ВМ3В
Техническое описание
ЩИ3.480.167 ТО
Нажмите для просмотра прикрепленного файла

SuperMax
КМД - MY

Устройство КМД
Паспорт
ЩИ3.057.I36 ПС
Нажмите для просмотра прикрепленного файла
SuperMax
Контроллер MX

Устройство КНГМД
Паспорт
ЩИ.057.I22 ПС
Нажмите для просмотра прикрепленного файла
Нажмите для просмотра прикрепленного файла
SuperMax
Накопитель автономных сдвоенный
"Электроника НГМД-6022"
Альбом схем
М3.853.123 ЭД
М3.853.123 301
М3.508.395 201
М3.859.088 201
М3.859.087 201
М3.853.185 301
М3.850.138 201
М4.852.205 СБ
М3.549.004 201
Нажмите для просмотра прикрепленного файла
SuperMax
Плата КЦГД
Нажмите для просмотра прикрепленного файла

У10.303.304 ТО
Нажмите для просмотра прикрепленного файла


Краткое описание
Нажмите для просмотра прикрепленного файла

Плата КЦГД
Инструкция по эксплуатации
ПБА3.660.259 ИЭ
Нажмите для просмотра прикрепленного файла


Плата КЦГД
Паспорт
ПБА3.660.259 ПС
Нажмите для просмотра прикрепленного файла



Плата КЦГД
Паспорт
ПБА3.660.259 ПС
Техническое описание
ПБА3.660.259 ТО
Инструкция по эксплуатации
ПБА3.660.259 ИЭ
схема и сборочный чертеж
Нажмите для просмотра прикрепленного файла


Плата КЦГД
Техническое описание
ПБА3.660.259 ТО
Нажмите для просмотра прикрепленного файла

Схема
Нажмите для просмотра прикрепленного файла
Нажмите для просмотра прикрепленного файла

Другой скан схемы [Сергей Фролов]
Нажмите для просмотра прикрепленного файла
Нажмите для просмотра прикрепленного файла


перечень элементов
Нажмите для просмотра прикрепленного файла

Сборочный чертеж
Нажмите для просмотра прикрепленного файла

ПО ДВК: Книга 8 Программное обеспечение дисплея на базе КЦГД.
Нажмите для просмотра прикрепленного файла


Описание КЦГД в МПСС
качественные [мои] сканы
Нажмите для просмотра прикрепленного файла
Нажмите для просмотра прикрепленного файла
Нажмите для просмотра прикрепленного файла
Нажмите для просмотра прикрепленного файла
про мышку для КЦГД
Нажмите для просмотра прикрепленного файла
Нажмите для просмотра прикрепленного файла
Нажмите для просмотра прикрепленного файла



SuperMax
Контроллер накопителя на жестком диске
КЖД
Нажмите для просмотра прикрепленного файла
SuperMax
Устройство КТЛК
Паспорт
ЩИ3.057.119 ПС
Нажмите для просмотра прикрепленного файла

Это текстовая версия — только основной контент. Для просмотра полной версии этой страницы, пожалуйста, нажмите сюда.
Русская версия Invision Power Board © 2001-2026 Invision Power Services, Inc.